
软件介绍
宝塔面板是一款多功能的服务器管理软件,通过该系统对网站服务器进行管理,用户可以实现高效的网站管理和网站运营工作;软件支持多操作系统,用户可以下载对应的Windows和Linux版本在不同的系统中进行服务器管理;软件共有十一项常用的服务器管理功能,包括网站管理,ftp管理,数据库管理,文件管理,软件管理等等,基本能够满足一般用户对网站服务器管理的各种需求;宝塔面板的用户界面直观整洁,对于用户而言在是使用上不会有太大的难度;需要的朋友欢迎下载体验。

软件功能
宝塔账号绑定:用于ssl证书申请、专业版和插件购买等服务。
微信小程序绑定:用于服务器资源监控,和面板的基础功能操作。
面板升级入口:用于当前面板升级和测试版的切换(最新版本才支持测试版的直接切换)。
重启服务器:停止所有服务并重启服务器。
重启面板:重新启动面板服务,清楚面板缓存及日志。
修复面板:若面板部分功能无法正常使用,可以尝试修复面板进行修复。
软件特色
1、用户可以在桌面上使用它还可以在网页中使用它。
2、支持Windows系统部署和Linux系统部署。
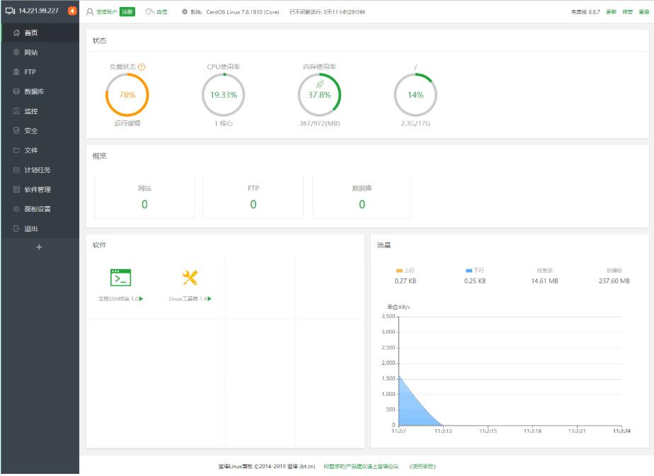
3、向用户展示当前服务器的各项系统参数。
4、让用户可以轻松管理站点,ftp以及数据库等等。
5、可以使用软件实现图片管理,软件管理等等。
6、能够实时的对网速进行监控,记录文件的上传和下载量。
使用方法
1、在本站解压并安装软件,软件安装之后启动软件使用。

2、在软件中进行ftp连接设置,在左侧的面板中切换到ftp界面中,单击添加ftp按钮。
3、然后在此界面中根据提示,在面板中输入ftp的用户名,密码以及根目录单击提交即可。

4、切换到数据库界面中,单击添加数据库,然后设置数据库名,密码,选择访问权限来提那家数据库信息。

5、软件的root采用随机密码,root作为最高的账户权限密码,请谨慎操作。

6、创建好数据库之后,单击数据库列表文件中的备份,导入按钮。

7、然后打开如下面板,然后单击备份按钮,就可以将当前的文件进行备份了。

8、点击导入按钮,可以在本地资源管理器中选择文件进行上传。


Tags:宝塔面板下载,服务器,网站管理,ftp管理,文件管理,软件管理
AE骨骼关节绑定脚本BAO Joint滤镜插件 / 329.18MB / 2015-5-10 / WinAll / / aescripts / 小编点评:BAOJoint脚本是一款为AE用.
下载
简易脚本录制绿色版屏幕录像 / 682.84MB / 2013-4-30 / WinAll / / 小编点评:简易脚本录制是一款简单易用的键鼠脚.
下载
京东拍到家电脑版行业软件 / 621.22MB / 2015-12-16 / WinAll, Win7 / / 小编点评:京东拍到家电脑版是京东为阿宅们退出的一款神.
下载
文件加解密助手加密解密 / 353.39MB / 2016-5-3 / WinXP, WinAll / / 小编点评: 实用小工具,单个文件加解密助手
下载
账户密码安全管理器(Icecream Password Manager)密码相关 / 681.51MB / 2019-7-6 / WinAll / / Icecreamapps / 小编点评:IcecreamPasswordM.
下载
五一劳动节黑板报素材资料电子资料 / 728.59MB / 2017-6-3 / WinAll / / 小编点评:五一劳动节黑板报素材资料是一份五一劳动.
下载
WinMend File Splitter(文件分割器)文件处理 / 287.92MB / 2022-9-10 / WinAll, WinXP / / 小编点评:WinMendFileSplitter是一.
下载
限制精灵远程监控 / 168.16MB / 2011-2-14 / WinXP, WinAll / / 小编点评:比如输入我的电脑,按开始监测后别人就.
下载
魔法门的纷争1.78正式版游戏地图 / 632.86MB / 2021-4-2 / WinAll, WinXP, Win7, win8 / / 小编点评:魔法门的纷争1.78正式版是对抗地图魔法门的纷争.
下载
GBK与UTF编码批量转码工具V1.0下载 编程开发 / 727.4MB / 2013-1-11 / Win8,Win7,WinXP / 简体中文 / 免费软件 小编点评:软件介绍一款可以实现GBK与UTF批.
下载
SETE批量打印V5.2.15.1129下载 扫描打印 / 188.11MB / 2020-4-13 / Win8,Win7,WinXP / 简体中文 / 免费软件 小编点评:软件介绍SETE批量打印是一款工程文件批量打.
下载
蜗牛数学二年级V1.0.4下载 电脑学习 / 461.55MB / 2018-9-2 / Win8,Win7,WinXP / 简体中文 / 免费软件 小编点评:软件介绍蜗牛数学二年级小学一至二年.
下载
伊特进销存软件V5.1.13.820下载 商业贸易 / 352.56MB / 2016-9-30 / Win8,Win7,WinXP / 简体中文 / 免费软件 小编点评:软件介绍“伊特进销存软件”是面向中.
下载
钢琴伴侣最新版下载-钢琴伴侣app(piano companion pro)下载v6.55.325 安卓版
厨师之王破解版下载-厨师之王内购破解版下载v1.0.0 安卓版
抢滩登陆之刀锋行动游戏下载-抢滩登陆之刀锋行动手机版下载v1.0 安卓版
星之后裔永恒风暴最新版下载-星之后裔永恒风暴官方正版下载v4.3.0 安卓版
欢跃运动app最新版下载-欢跃运动手机客户端下载v1.0.1 安卓版
百惠通软件下载-百惠通app下载v1.1.0 安卓版
日韩电影大全下载-日韩电影app下载v1.3.7 安卓版
真香烧烤街下载安装-真香烧烤街小游戏下载v1.0 安卓版
毁灭地球模拟器官方正版游戏下载-毁灭地球模拟器2024最新版下载v1.0 安卓中文版
空间清理大师下载安装-空间清理大师app下载v1.0.0 安卓版
方田教育app下载-方田教育官方版下载v2.1.5 安卓版
东江月app下载-东江月官方版下载v1.0.1 安卓版
EasyBoot启动易(启动光盘制作)V6.6.0.800简体中文版下载
刻录软件 / 681.13MB / 2010-4-8 / Win8,Win7,WinXP / 简体中文 / 共享软件 下载
商贸财神医疗器材进销存软件2015下载
健康医药 / 680.96MB / 2017-12-30 / Win8,Win7,WinXP / 简体中文 / 免费软件 下载
Nidesoft iTunes Converter V2.4.46下载
视频转换 / 61.39MB / 2020-3-10 / Win8,Win7,WinXP / 简体中文 / 免费软件 下载
一点通票据打印软件V6.1.0.0下载
财务管理 / 162.21MB / 2015-6-24 / Win8,Win7,WinXP / 简体中文 / 免费软件 下载
起飞服务器V1.0.0下载
服务器类 / 846.46MB / 2015-8-10 / Win8,Win7,WinXP / 简体中文 / 免费软件 下载
Gilisoft Video Watermark Removal Tool下载-视频水印删除工具 v2020.02.22 中文版
视频编辑 / 567.90MB / 2022-10-15 / WinAll / 简体中文 / 免费软件 下载
口袋物流app下载-口袋物流 v1.9.3 安卓版
生活服务 / 251.74MB / 2019-7-21 / / 下载
华油车联app下载-华油车联 v1.0.162 安卓版
生活服务 / 556.99MB / 2012-1-6 / / 下载
果盘挂江湖手游下载-挂江湖果盘版下载v1.10 安卓版
卡牌游戏 / 569.34MB / 2011-7-19 / Android / 中文 / v1.10 安卓版 下载
我的门派试玩版下载-我的门派测试服下载v1.1.5 安卓官方版
角色扮演 / 106.27MB / 2018-5-10 / Android / 中文 / 上海游斐网络科技有限公司 / v1.1.5 安卓官方版 下载
旋转迷宫3d手机版下载-旋转迷宫3d游戏下载v2.0.4 安卓版
益智休闲 / 675.8MB / 2013-1-20 / Android / 中文 / v2.0.4 安卓版 下载
三国打boss游戏-三国打boss官方版(暂未上线)v1.0 安卓版
新游预告 / 56.97MB / 2011-4-29 / Android / 中文 / v1.0 安卓版 下载
神创大陆小米版下载-神创大陆小米客户端下载v1.0.50 安卓最新版
即时网游 / 33.57MB / 2013-2-30 / Android / 中文 / v1.0.50 安卓最新版 下载